在科技创新驱动农业现代化发展的背景下,传统畜牧业智能化转型步伐持续加快。近日,安庆市望江县小月山农业发展有限公司与高校科研团队深化产学研合作,成功开发并应用基于人工智能技术的肉牛健康管理平台。该平台构建“AI网站+小程序”双端协同模式,聚焦热应激防控、疾病智能诊断等核心环节取得关键技术突破,为肉牛养殖产业高质量发展与乡村振兴战略实施提供了有力的科技支撑。
一、核心技术突破:构建全链条智能化健康管理体系
平台致力于解决肉牛养殖过程中的健康管理痛点,实现了从单点监测预警到全周期、全链条健康管理的跨越。
(一)热应激精准防控系统
针对高温高湿环境易导致肉牛生产性能下降的问题,平台建立了集监测、预测、干预于一体的精准防控技术体系。
1. 多维数据实时监测:通过部署物联网传感器网络,实时采集牛舍环境参数(温湿度、氨气浓度)及牛只体表温度等生理数据,确保数据及时性与连续性。

图1小程序牛只详情页面
2. 风险智能预测预警:运用融合动态修正温湿度指数与机器学习算法的预测模型,实现对未来72小时热应激风险的等级化(低/中/高)精准预测,准确率超90%。

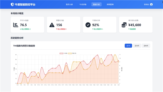
图2AI网站数据分析页面
3. 个性化干预方案生成:依据预测风险等级及场内设施条件,系统自动生成并推荐差异化环境调控与营养干预组合方案。试点应用表明,相关方案可有效降低热应激损失30%以上。
“牛盾智能防控平台”网站聚焦畜牧养殖场景的风险防控。界面显示系统监测到“重度热应激风险”,并推送了对应的AI干预方案,包含物理降温、营养干预及综合策略三类,各方案标注了具体措施、预期效果,还设有执行操作按钮。整体是数字化养殖管理工具的操作页面,体现了智能监测、自动预警、方案推荐的功能,帮助养殖者应对牲畜健康风险,是现代养殖领域智能化管理的体现,界面布局清晰,信息以预警、方案、操作为核心模块呈现。

图3AI网站推荐干预方案
下图为小程序系统里的一份记录页面,属于养殖场景下的诊疗与监测类文档,主要包含病症处理方案和不同日期的健康数据记录,是辅助养殖管理的数字化台账,用来跟踪牲畜健康相关的干预与状态变化。

图4小程序牛只诊断结果
下图为“饲料配方管理”界面,属于养殖管理系统的功能模块,核心呈现不同养殖阶段(如妊娠牛、泌乳牛、育肥牛)的饲料配方,包含配方名称、主要成分及操作功能(新增、编辑等)。
这类模块是智能化养殖的配套工具,通过标准化饲料配方管理,帮助养殖者匹配牲畜不同生长阶段的营养需求,提升养殖效率与成本控制。

图5小程序饲料配方管理
(二)疾病智能诊断模块
集成于微信小程序的该模块,专注于肉牛常见多发疾病的快速识别与处置指导。
·高效智能诊断:用户输入关键生理生化指标后,系统依托预训练的深度学习模型,可在数秒内完成疾病类型智能初判,诊断符合率达到85%以上。

图6牛热应激诊断及THI计算
·处置建议分级推送:根据诊断结果,系统分层提供从日常饲养调整、用药指导到对接专业兽医资源的全套建议,形成“监测-预警-干预-反馈”的管理闭环。


图7小程序牛只监测、预警及诊断结果

图8小程序干预及反馈
(三) 双端协同服务平台
平台采用云端数据同步架构,实现AI网站与微信小程序的功能互补与数据互通。
·网站端面向规模化养殖场,提供宏观数据看板、深度分析与批量管理功能,助力科学决策。

图9网站系统管理页面
·小程序端服务于中小养殖户,操作简便,侧重快速录入与智能反馈,有效降低了先进技术的使用门槛。

图10小程序牛只监测
二、产学研深度融合:高校智囊赋能产业实践创新
该项目是安徽省科技特派员制度引导下,产学研深度融合的标志性成果,创新采用“企业出题、高校解题”的协同模式:由小月山农业提供养殖场景资源及全链路运营数据支撑,高校科研团队聚焦算法优化、模型轻量化部署等关键技术方向开展定向攻关,构建起“产业需求牵引、技术供给支撑”的精准协作体系。目前,联合团队已累计申请相关专利7项,获得软件著作权2项,并在高水平学术期刊发表研究成果。在安徽省望江县的示范应用中,项目落地的智能化平台已展现出显著的产业赋能效果:养殖环节饲料转化率提升8%,出栏周期合理缩短,产业综合效益提升12%;同时,养殖疾病诊断效率得到大幅优化,结合精准饲喂管理体系,间接推动养殖粪污排放量降低15%,粪污处理成本下降20%,实现了经济效益与生态效益的协同提升。

图11高校科研团队实地考察
三、未来发展规划:从技术应用走向产业生态构建
展望未来,小月山农业将继续深化平台建设与应用推广。公司计划推动平台与省级肉牛产业大数据中心对接,逐步打通产业链数据链路。同时,探索基于养殖规模的差异化服务模式,推出阶梯式服务方案,旨在三年内覆盖省内更多肉牛养殖重点县,服务超2000家养殖主体。公司致力于将这一智能化解决方案打造成为可复制、可推广的数字化转型样板,让科技创新成果更广泛地惠及广大养殖户,为持续推进畜牧业现代化、全面助力乡村振兴贡献实践力量。